ЗакладкиЗаказы ЗАКАЗАТЬ

Задача 5-2-2-8

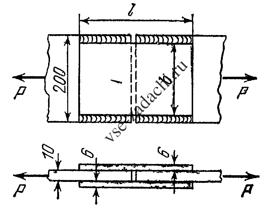
Рассчитать сварной стык двух растягиваемых стальных листов сечением 200 × 10 мм, перекрытый двумя накладками, исходя из условия равнопрочности основного металла и соединения при допускаемых напряжениях для основного металла [σ]р = 160 МПа, для материала шва [τ]э = 80МПа. Определить размеры накладок. Вычислить, как они изменятся, если к фланговым швам добавить торцевые швы с теми же допускаемыми напряжениями.

Задача 5-2-2-8 | Сопротивление материалов

Статус: Задача не решена

Предмет: Сопротивление материалов

Ответ: не указан.